「6.25更新日志」JVS·智能BI、逻辑引擎(服务编排)功能更新说明
JVS是企业级数字化服务构建的基础脚手架,主要解决企业信息化项目交付难、实施效率低、开发成本高的问题,采用微服务+配置化的方式,提供了 低代码+数据分析+物联网的核心能力产品,并构建了协同办公、企业常用的管理工具等,所有的应用与能力采用模块化构建,按需开箱使用。
项目介绍
JVS是企业级数字化服务构建的基础脚手架,主要解决企业信息化项目交付难、实施效率低、开发成本高的问题,采用微服务+配置化的方式,提供了 低代码+数据分析+物联网的核心能力产品,并构建了协同办公、企业常用的管理工具等,所有的应用与能力采用模块化构建,按需开箱使用。
更新日志
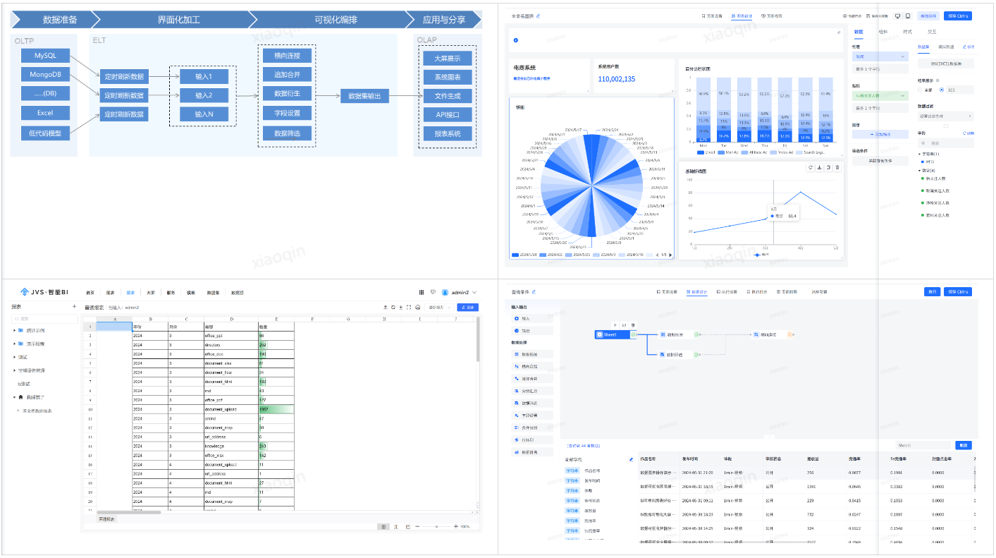
一、JVS智能BI数据分析套件
当前版本:v2.1.9
更新时间:2024.6.25
在线demo:http://bi.bctools.cn
新增:
1.excel数据源新增数据追加和数据覆盖两个模式;数据追加和数据覆盖是用于处理数据更新和整合的场景。
- 数据追加是指在Excel数据源的末尾添加新的数据,而不改变或影响原有的数据;
- 数据覆盖是指在Excel数据源中用新数据替换旧数据的过程,同时保留原有的数据结构(如列名、列的数量、列的顺序和数据格式等)。

2.excel数据源新增操作记录;
可以理解为在Excel中对数据源进行各种操作时所留下的记录或日志。这些操作包括文件的名称、操作类型、操作人、操作时间、状态等等。

3.excel数据源新增数据组成,可查看或下载明细数据。

4.大屏新增主题色设置功能;
用户可以选择一种或多种颜色作为大屏的主导色调。这些颜色将应用于大屏的各个元素,如背景、图表、标题等,从而确保大屏在视觉上保持一致性,并增强信息的传达效果。

优化:
1.优化图表/报表/大屏出现链接失效后,页面展示效果;
2.优化数据集字段设置样式优化;
二、可视化服务编排逻辑引擎
当前版本:v2.1.9
更新时间:2024.6.25
新增:
1.新增休眠节点;
休眠节点的主要目的是节能,用户可以在特定条件下将某些节点置于休眠状态,以达到节能和资源优化的目的。

2.新增循环容器支持异步;
循环容器可以配合异步操作来处理数据或执行任务,不必等待每一个迭代步骤完成后再进行下一个步骤。特别在需要处理大量数据或执行复杂逻辑的场景中非常适用。

3.新增函数公式支持测试;
是指逻辑引擎环境内对函数公式进行测试和验证的能力。用户可以验证编写的函数公式是否正确执行预期的逻辑操作。

优化:
1.优化业务逻辑UI;
为什么选择JVS?
JVS是一个为交付团队提供低成本、高效率、源码可100%交付的数字化解决方案,如下图所示,其中产品包括包含:低代码、物联网、规则引擎、智能BI、逻辑引擎、无忧企业文档(在线协同)、无忧企业计划、无忧企业邮筒等,可按照交付团队所需要进行采购。

低代码开发套件:页面、流程、逻辑配置化、自动构建业务应用,集成自动化部署工具,形成可持续升级配置的快速开发工具,支持源码扩展接入

物联网:软件化的边缘网关+配置化的物联网平台,与低代码、数据分析、逻辑引擎等联动实现,从数据采集、规则策略、业务联动、数据分析展现全流程配置化,技术生态完备

规则引擎:一款处理风控决策的软件系统,侧重于规则判断,主要用于风控决策、规则过滤、行为评分等场景,支持在线的变量加工、界面拖拽、在线测试等多种功能。可以降低开发人员使用复杂代码的难度;降低数据录入工作量;优化功能代码实现,提高开发效率;灵活扩展应用程序功能。

智能BI:自助式数据分析工具,提供数据清洗、数据转换、数据加工等功能。将枯燥数据转化为可视化,帮助企业快速、精准地掌握运营策略,使用门槛低、数据覆盖能力强、多种数据表达模式和建设成本低的一站式数据分析服务。

逻辑引擎:逻辑引擎是通过对原子服务能力的可视化编排,同时接入外部应用,以满足数据处理、业务实现、自动化业务的实现,可以设计整个逻辑模块的输入、组装执行过程、生成标准的输出结果。轻松实现业务功能,无需复杂冗长的开发过程

无忧企业文档:有免费开源版和丰富的商业版。针对企业用户的私有化部署在线文档、协同编辑、知识管理的基础化办公工具,支持多人在线同步编辑,支持多种文件格式,如文本文档、表格文档、脑图文档、MarkDown、XMind、脑图、word、Excel、PPT和流程文档等;支持在线收集表单、思维导图、流程图等;同时支持文件上传(在线预览和二次编辑)、下载、分享、点赞、评论等等丰富功能。

无忧企业计划:企业级项目管理工具,将企业从经营目标到个人执行逐级分解监控执行。适合各类团队,包括产品、研发、设计、市场、运营、销售、HR等;主要用于项目管理、任务管理、进度跟踪、过程管理等场景。
无忧企业邮筒:完全开源的私有化部署邮件客户端、支持多邮件账户、将多个邮件客户端统一为web操作的邮件客户端。
技术文档
产品文档:http://doc.bctools.cn/#/knowledge/all/dd37733c43c064ac1c4f1c2155e04ce6
开源仓库:https://gitee.com/organizations/software-minister/projects
官网地址:https://bctools.cn/

更多推荐


所有评论(0)