轻量级服务器监控新星:Beszel——支持Docker、多设备整合的开源监控平台
大家好,波哥又来给大家推荐好东西啦!欢迎大家在评论区留言评论自己想了解的工具、方向或职业等互联网相关内容,点赞和推荐多的,波哥会优先安排解答!介绍在数字化时代,无论是个人开发者还是企业运维团队,对服务器资源的实时监控需求日益增长。传统监控工具往往配置复杂、资源占用高,而 Beszel 的出现,以轻量、易用、功能全面的特点,成为开源社区中备受关注的监控解决方案。本文将从项目背景、核心功能、技术架构到
大家好,波哥又来给大家推荐好东西啦!
欢迎大家在评论区留言评论自己想了解的工具、方向或职业等互联网相关内容,点赞和推荐多的,波哥会优先安排解答!
介绍
在数字化时代,无论是个人开发者还是企业运维团队,对服务器资源的实时监控需求日益增长。传统监控工具往往配置复杂、资源占用高,而 Beszel 的出现,以轻量、易用、功能全面的特点,成为开源社区中备受关注的监控解决方案。本文将从项目背景、核心功能、技术架构到部署教程,全面解析这一工具的价值与应用场景。
一、项目概述:轻量级监控的革新者
Beszel 是一款专为 NAS 和服务器设计的轻量级监控工具,由开发者 Henrygd 开源维护。其核心理念是简化监控流程,降低部署门槛,同时提供丰富的功能模块,包括 Docker 容器监控、历史数据记录、多设备整合及警报通知等。项目自发布以来,凭借“开箱即用”的特性,迅速成为开发者社区的热门选择。
项目亮点速览:
-
轻量化设计:资源占用低,适合硬件性能有限的设备(如家用 NAS)。
-
Docker 深度支持:实时监控容器 CPU、内存使用情况,并记录历史数据。
-
多用户管理:支持团队协作,管理员可跨用户共享监控系统。
-
灵活告警机制:通过邮件或 Webhook 发送 CPU、内存、磁盘超阈值警报。
-
开源与可扩展性:提供 REST API,便于二次开发与数据整合。
二、核心功能解析:从数据采集到智能预警
1. 多维度资源监控
-
基础指标:实时统计 CPU、内存、磁盘 I/O、网络带宽及温度数据。
-
Docker 容器细化:展示每个容器的资源消耗趋势,帮助优化容器配置。
-
历史数据分析:长期记录设备运行状态,便于回溯性能瓶颈。
2. 告警与通知
用户可自定义阈值(如 CPU 使用率超过 90%),触发告警后通过邮件或 Webhook 推送通知,确保问题及时处理。部分用户通过集成第三方服务(如钉钉、Slack),进一步扩展了告警渠道。
3. 安全与权限管理
-
OAuth2/OIDC 支持:兼容 Google、GitHub 等身份提供商,增强登录安全性。
-
多用户隔离:不同用户拥有独立视图,管理员可灵活分配权限。
4. 数据持久化与备份
支持本地存储或 S3 兼容云存储,自动备份监控数据,避免数据丢失。
三、技术架构:服务端与客户端的协同
Beszel 采用 Hub-Agent 分离式架构,兼顾灵活性与扩展性:
-
Hub(服务端):基于 PocketBase 构建,提供 Web 仪表盘,负责数据汇总与展示。用户通过浏览器访问 IP:8090 即可查看监控面板。
-
Agent(客户端):部署于被监控设备,通过轻量级 SSH 服务器采集系统指标并传输至 Hub。Agent 需访问 Docker 守护进程(/var/run/docker.sock)以获取容器数据。
四、部署教程:5分钟快速上手
1. 服务端(Hub)部署
Docker Compose 方案(推荐):
services:
beszel:
image: 'henrygd/beszel'
ports:
- '8090:8090'
volumes:
- ./beszel_data:/beszel_data
运行后访问 http://IP:8090 初始化管理员账户。
2. 客户端(Agent)部署
services:
beszel-agent:
image: 'henrygd/beszel-agent'
network_mode: host
volumes:
- /var/run/docker.sock:/var/run/docker.sock:ro
environment:
PORT: 45876
KEY: '从Hub获取的公钥'
部署完成后,在 Hub 界面添加客户端 IP 及密钥即可完成绑定。
3. 常见问题
-
权限问题:部分 NAS 系统(如群晖 DSM)需确保 Agent 容器拥有 root 权限。
-
防火墙配置:若 Hub 与 Agent 跨主机部署,需开放端口 45876。
五、适用场景与用户评价
1. 个人开发者与极客
-
家用 NAS 性能监控,防止服务意外终止。
-
多服务器统一管理,降低运维复杂度。
2. 中小型企业
-
低成本搭建内部监控系统,替代商业解决方案。
-
通过 API 集成现有运维工具,实现自动化告警。
用户反馈:
-
优点:“部署简单,界面直观,尤其适合 Docker 环境”。
-
待改进:“部分 NAS 系统兼容性需优化”。
六、社区生态与未来发展
Beszel 的 GitHub 项目页活跃度较高,开发者积极采纳社区建议(如界面布局优化、SNMP 协议支持提案)。未来版本可能增加以下功能:
-
网络设备监控:通过 SNMP 集成路由器、交换机等设备。
-
自定义仪表盘:用户按需配置重点关注指标。
-
多语言支持:吸引更广泛的国际用户。
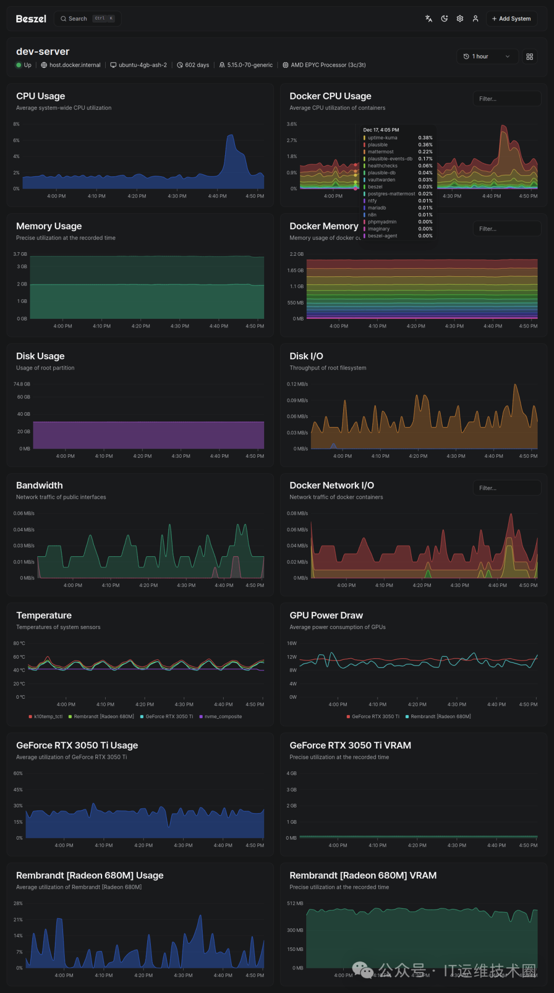
七、截图


结语:为何选择Beszel?
Beszel 凭借轻量、易用、功能全面的特性,成为开源监控领域的一匹黑马。无论是个人用户还是技术团队,均可通过其快速搭建高效的监控体系。
项目地址:
https://github.com/henrygd/beszel
关注波哥每天每天进步一点点!
波哥
IT行业近二十年的IT老炮。常年潜伏于国企、各一二线大厂中。硬件集成入行,直至虚拟技术、容器化。岗位历经系统集成、DBA、全栈开发、sre、项目经理、产品经理、部门总监。
主要作品:
IT类资源汇聚门户:https://www.98dev.com
各大短视频平台:98dev
各大主要技术论坛博客:IT运维技术圈
长视频教学作品:《波哥讲网络》《波哥讲git》《波哥讲gitlab》
小程序:IT面试精选
构建技术社区:+V itboge1521 入学习交流群
更多推荐




所有评论(0)